What Is ActivTrak? 2026 Features, Pricing & TimeCamp Alternative

  • Ola Rybacka
  • April 22, 2026
  • 6 min read
post image

ActivTrak is a workforce optimization platform that provides real-time visibility into how work gets done across both in-office teams and remote workers, thus helping you boost productivity and improve performance outcomes using your company’s own data. By analyzing how employees spend their time, ActivTrak enables managers to make smarter workforce planning decisions and support shift scheduling.

Before choosing a tool, it helps to see how it works in day-to-day use. Read TimeCamp customer reviews and compare that perspective with the feature list.

Note: Our team has tested ActivTrak to provide an accurate product description and comparison with TimeCamp features. However, to respect our data privacy, the product screenshots used in this article are sourced from ActivTrak’s official documentation on their website. 

 

How does ActivTrak work? 

On the IT level, ActivTrak is a cloud-based software-as-a-service platform that offers comprehensive employee monitoring.

It can help you with:

  • Workforce analytics

  • Employee activity monitoring

  • And resource allocation

With this tool, you can track employee activity (for both on-site and distributed teams) and operational efficiency to improve workforce management in your business. ActivTrak functions by installing a lightweight “agent” on employee devices to collect data, which is then transformed into visual dashboards for managers. It’s a good tool that enables managers to streamline workforce planning and manage in-office teams and remote workers alike.

However, if you’re looking for a workforce analytics and management platform, TimeCamp offers similar functionality. In this article, we’ll compare both tools and show you what to consider when selecting the best employee monitoring software for your company.

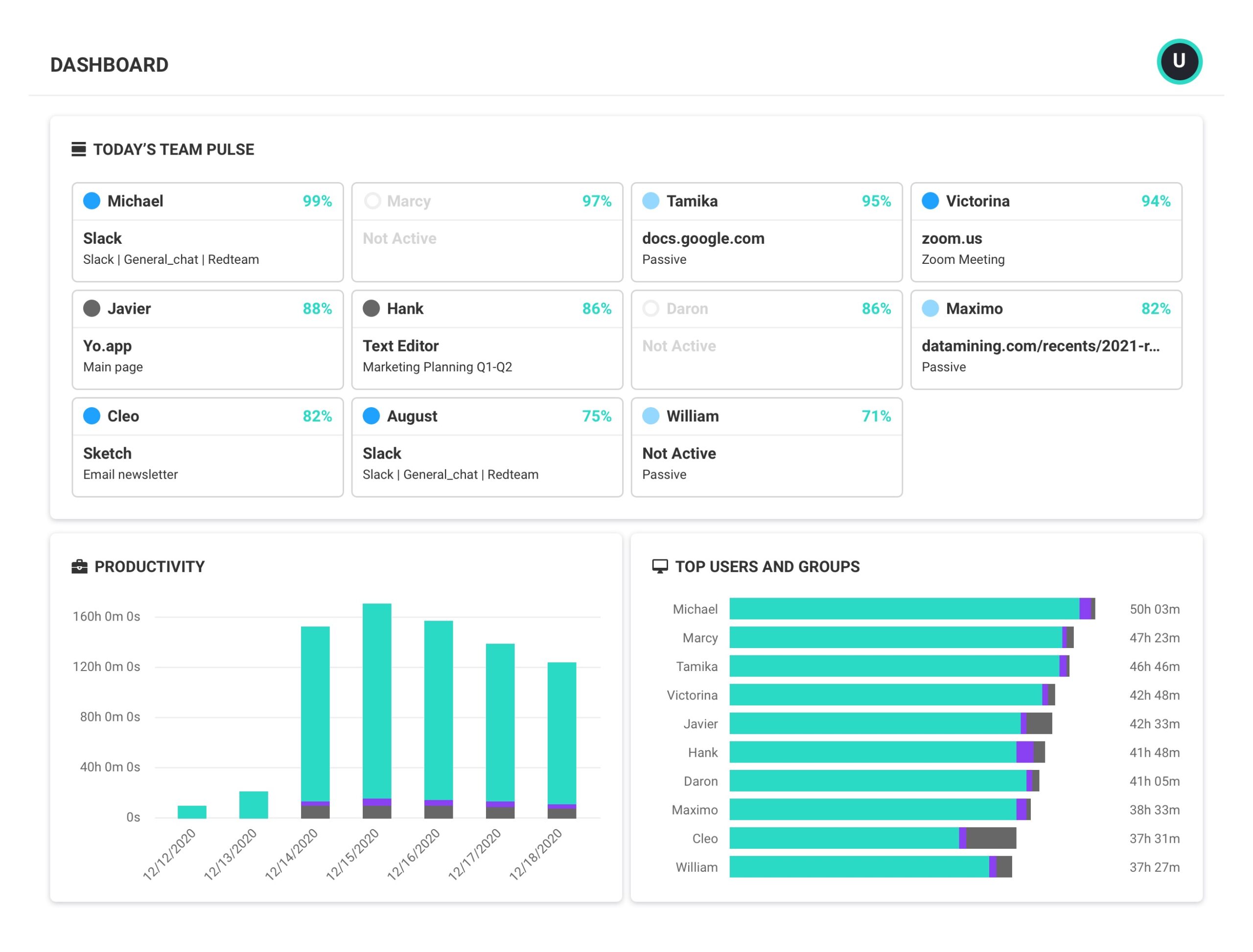
a dashbord view of activtrak for a blog post about what is activtrak

What Can You Do with ActivTrak?

ActivTrak is built around four major modules:

  • Workforce Management
  • Productivity Optimization
  • Executive Insights
  • Tech Usage & Compliance.

Monitor employee activity and work patterns

Within Workforce Management, the platform gives you access to an employee monitoring system and employee productivity tracking. Here, you can check daily work metrics, productivity trends, and schedule or location adherence. This module enables you to track employee availability, monitor work patterns, and validate time usage against actual real-time tracking.

Analyze productivity and workload trends

The Productivity Optimization module focuses on improving performance through features such as activity alignment, workload balance, employee coaching, and goal-based benchmarking. The third module, Executive Insights, extends those features by delivering higher-level analytics, including workforce utilization, financial loss analysis, performance benchmarking, and capacity and headcount planning, supporting strategic decision-making.

ActivTrak’s Impact Analysis feature allows employers to A/B test programs and view their organizational impacts. And ActivTrak’s analytics capabilities include Financial Loss Analysis, which quantifies productivity inefficiencies in financial terms.

Build AI-powered productivity powerhouse

Let TimeCamp track and analyze your time and save 30% on admin work every month

Track technology usage and support compliance

Lastly, the Tech Usage & Compliance module provides more visibility into application and computer usage, along with compliance alerts and tech spend optimization. ActivTrak provides insights into application and website usage, tracking active and idle times to identify workflow patterns. Those functions allow you to manage software investments and ensure adherence to company policy.

Moreover, ActivTrak helps IT departments identify underused software licenses to cut costs.

ActivTrak vs. TimeCamp: Feature-by-Feature Comparison (2026)

While both tools offer workforce productivity and employee activity monitoring, there are a few differences between them. TimeCamp is more focused on time tracking and employee performance, while ActivTrak provides you with all-in-one workforce analytics insights. Let’s compare both tools:

Factor

ActivTrak

TimeCamp

Main focus

Workforce monitoring

Time tracking

Analytics

Advanced analytics, behavioral patterns, productivity trends, benchmarks

Reporting focused on time, projects, and budgets

Productivity analysis

Detailed (activity classification, productivity levels, focus time, workload balance, utilization)

Based mostly on tracked hours and task data

Monitoring options

Application and website usage, activity tracking, alerts

Automated time tracking and app usage

Pricing model

Per user/month

Per user/month

A free plan available

Yes (for 3 users only)

Yes (for unlimited users)

Cheapest paid plan

$10 per user/month

$3.99 per user/month

Integrations

Available via ActivConnect API

Native integrations with 80+ tools, API, custom integrations

Built-in invoicing

No

Native

Built-in attendance tracking

Yes, presence tracking, but no clock-in/clock-out system

Native

Productivity insights

Yes, productivity reports available

Yes, one of the main features

Mobile app

No

Yes, iOS and Android

What are the main benefits of ActivTrak due to its features? 

Apart from what we’ve mentioned earlier, ActivTrak offers many well-thought-out solutions, including the following:

  • ActivTrak analyzes data to detect signs of burnout, such as consistently long hours or high activity.

  • ActivTrak measures “Focus Time” versus time spent on collaboration tools to identify meeting fatigue or frequent distractions.

  • ActivTrak offers AI coaching recommendations to optimize team performance and improve workforce productivity.

  • ActivTrak’s dashboard presents workforce analytics in a clear and intuitive way, making it easy for users to navigate and understand.

Overall, it’s a good workforce intelligence platform that helps you improve your organizational effectiveness and operate on accurate workforce data. However, there are some limitations that may make this platform less suitable for your company.

What are the limitations of ActivTrak?

ActivTrak has several noteworthy limitations that may affect your workflow, especially if you’re a growing company.

First of all, it does not offer a mobile app, meaning tracking is limited to desktop devices (you can still use mobile functionality in a limited manner, via a mobile internet browser).

ActivTrak Pricing

Secondly, its free plan is restricted to just three users, which makes it useful only for very small teams; integrations are relatively limited and typically require the ActivConnect API add-on to connect with external tools.

Also keep in mind that ActivTrak doesn’t offer certain employee monitoring features, such as keystroke logging or continuous video recording. Lastly, the pricing can become a barrier, as the cheapest paid plan costs $10 per user per month. 

When Should You Consider ActivTrak?

ActivTrak is a good option when your main focus is on monitoring and analyzing workforce performance. The platform provides activity tracking, productivity metrics (though keep in mind they are mostly general, based on the available data), workload analysis, and overall efficiency insights, helping you understand how work actually happens in your organization.

This software can work well if your priority is pure workforce analytics and planning resources, without the need for billing or attendance management.

When Should You Consider TimeCamp?

TimeCamp fills some of the gaps in ActivTrak’s functionality. It works great for time tracking, client billing, and HR support. Our platform offers automatic time tracking, employee activity monitoring, resource utilization, task management, and productivity monitoring. Besides, there’s also our AI Time Tracking Agent that learns your habits and helps assign time to the right projects or delivers timely insights into how you usually spend your workday. 

a promotional image of ai time tracking agent by timecamp

Additionally, our platform supports:

  • invoicing,
  • task tracking,
  • budgeting,
  • attendance,
  • and time-off management

All while assigning time to specific projects and tasks.

TimeCamp works best if your focus is on billing clients, monitoring employee work, and managing attendance. What’s also worth noting is that we offer many employee monitoring features to help you increase team productivity (for organizations managing remote and on-site employees) and employee utilization.

TimeCamp also makes it easy to generate detailed reports for various purposes (e.g., analyzing employee work hours or project profitability).

TimeCamp Pricing

TimeCamp is way more affordable; our lowest paid plan is just $3.99 per user/month.

Free

$

0.00

Free plan includes all the essentials (accurate time tracking, unlimited projects, desktop, and mobile apps, idle time detection, and many more).

Starter

$

3.99

user/month

Starter plan includes unlimited tasks, excel reports export, attendance, time-off, overtime tracking.

Premium

$

6.99

user/month

Premium plan includes one integration, billable time, budget and estimates, apps and websites tracking, project archiving, and more.

Ultimate

$

9.99

user/month

Ultimate plan includes unlimited integrations, billable rates, labor costs, invoicing, timesheet approvals, custom user roles, and more.

Enterprise

Contact
sales

Enterprise Plan, designed for companies with 50+ employees, includes priority support with SLA, self-hosted and private cloud instances, custom integrations, and more.

There are two more differences between ActivTrak and TimeCamp worth mentioning:

  • First of all, TimeCamp’s free plan supports unlimited users and projects.
  • And secondly, TimeCamp can be deployed on-premises, which is especially vital if you work with sensitive data or financial information and want to ensure full control over your data and minimize the risk of data breaches.

See how top teams track profitability

Book a short, focused call to see TimeCamp configured for your organization’s structure, approval flows, and reporting needs.

banner
Why schedule a demo?
  • icon

    Get a guided product walkthrough
    and a tailored offer

  • icon

    Get your questions answered 

    in real-time

  • icon

    Check how we sync with your
    current tech stack

Joined by 18,000+ teams worldwide

iconiconiconiconiconicon
banner
iconicon

Monitor Employee Productivity with TimeCamp!

If you’d like to see how TimeCamp works in your business, start today! Our tool will help you optimize your workforce to boost your team’s productivity and gain real-time visibility into your company’s operations.

You can choose one of the paid plans (we offer a free trial) or opt for a free plan (with unlimited users and projects). With our platform, employee engagement monitoring becomes accurate and effective.

ActivTrak FAQ

How does ActivTrak monitor employee activity? 

ActivTrak uses an app installed on devices to collect data on app usage, visited websites, active and idle time, and work patterns. Collected data is then used to create dashboards and reports that help users analyze productivity, measure workload, and assess operational efficiency across teams. 

What are the main limitations of ActivTrak for growing teams? 

The main limitations of ActivTrack that may affect growing teams are the lack of a native mobile app and a free plan limited to only 3 users. Besides, the tool is relatively expensive for teams with zero or low budget – paid plans start at $10 per user per month. Moreover, some integrations require the ActivConnect API add-on, which makes the tool less flexible when trying to integrate it into the existing toolkit. 

When is TimeCamp a better choice than ActivTrak?

TimeCamp is a better choice when your company needs time tracking that feeds accurate time data to billing, invoicing, attendance, and project-based work. It’s a strong choice for teams seeking to track billable and non-billable hours, manage time off, and track time across different devices simultaneously. Besides, it offers a free plan for unlimited users and a free 14-day trial to try out all the features before purchasing. 

Sources:

https://www.activtrak.com/product/workforce-management

https://www.activtrak.com/product/productivity-performance

https://www.activtrak.com/product/executive-insights

https://www.activtrak.com/product/technology-usage

https://support.activtrak.com/hc/en-us/articles/7654671467163-Deprecation-Notice-Mobile-App

Leave a Reply

Your email address will not be published. Required fields are marked *